Proyecto Campus Verde de Hong Kong para escuelas primarias y secundarias
Inicio / Proyectos / Proyecto Campus Verde de Hong Kong para escuelas primarias y secundarias

Proyecto Campus Verde de Hong Kong para escuelas primarias y secundarias

El Proyecto Campus Verde de Hong Kong, iniciado por un departamento del gobierno local, tiene como objetivo transformar más de 500 escuelas primarias y secundarias de Hong Kong en campus respetuosos con el medio ambiente. Con una inversión total de más de 100 millones de RMB, el proyecto se centra en renovaciones energéticamente eficientes. Implica monitorear y gestionar el consumo de energía de diversas cargas dentro de las escuelas, como los acondicionadores de aire y la iluminación en las aulas, así como circuitos en dormitorios y otros edificios. El objetivo es crear entornos educativos sostenibles y energéticamente eficientes que reduzcan las emisiones de carbono y los costos operativos.

Proyecto Campus Verde de Hong Kong para escuelas primarias y secundarias

Ubicación del proyecto: Hong Kong, China

Contáctenos
  • Descripción general del proyecto
  • Soluciones y productos relacionados

    Soluciones:
    Productos:
    Gestión de la Eficiencia Energética Medidor de energía trifásico CA ADL400 Medidor de energía multifunción de CA ADL3000-E
    Solución de gestión de energía de IoT
    Transformador de corriente AKH-0.66/K 5A Unidad de transmisión de datos inteligente AWT100



    custodio m ejem dolor poi nts

    Monitoreo del consumo de energía: Las escuelas carecían de un seguimiento y gestión eficaces del uso de energía, como aires acondicionados e iluminación en las aulas, así como circuitos en los dormitorios y otros edificios.
    Altos costos de energía: Las escuelas enfrentaban altos costos de consumo de energía, sin una forma clara de identificar y controlar los equipos y comportamientos que desperdiciaban energía.
    Falta de toma de decisiones basada en datos: Hubo dificultades para generar informes de consumo de energía que guiaran las decisiones y medidas de ahorro de energía.


    Solución Acril

    Acrel proporcionó una solución integral de gestión de energía, que incluye componentes de hardware y software:
    Hardware:
    Medidores de energía multicanal ADF400L: Estos contadores pueden medir hasta 12 medidas trifásicas o 36 monofásicas de acceso directo o 12 medidas trifásicas a través de transformadores de corriente. Se prefieren por su alta precisión, instalación centralizada, gestión centralizada y alta flexibilidad de instalación.
    Puerta de enlace inteligente AWT100: Unidad de transferencia de datos, compatible con comunicación 4G/WiFi/Ethernet/LoRa/LoRaWAN
    Programas:
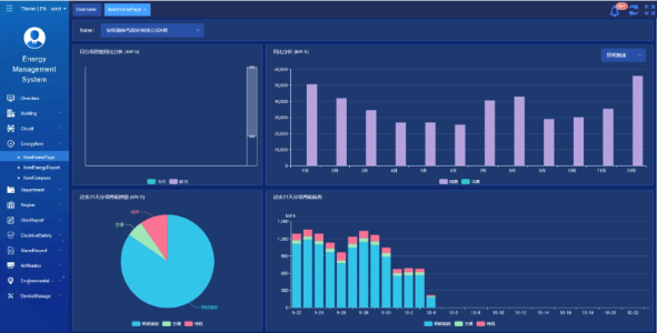
    Plataforma Acrel IoT EMS: La plataforma proporciona monitoreo y análisis en tiempo real de datos de consumo de energía.
    Admite la generación de informes de consumo de energía y ofrece soporte de datos para que la dirección escolar tome decisiones informadas sobre el ahorro de energía.



    Resultados y beneficios del proyecto

    • Mejora de la eficiencia energética: Al monitorear y analizar los datos de consumo de energía, las escuelas pueden identificar equipos y comportamientos que desperdician energía, lo que permite tomar medidas específicas de ahorro de energía y mejorar la eficiencia energética.
    • Reducción de costos: La solución ayuda a reducir los costos de energía, logrando operaciones más sustentables para las escuelas.
    • Toma de decisiones basada en datos: Los informes de consumo de energía de la plataforma brindan un valioso respaldo de datos para que la administración escolar tome decisiones informadas sobre el ahorro de energía.
    • Beneficios ambientales: Reducir el consumo de energía reduce las emisiones de carbono, contribuyendo a la protección del medio ambiente y alineándose con los objetivos de la iniciativa campus verde.


    Instalación volada:

    ADF on site

Acrel Co., Ltd.